Uploaded image for project: 'Qt'
  1. Qt
  2. QTBUG-96205

REG: QQuickPaintedItem rendering performance halved

XMLWordPrintable

    • Icon: Bug Bug
    • Resolution: Unresolved
    • Icon: P2: Important P2: Important
    • None
    • 6.2.0 Beta3, 6.3
    • Qt RHI, Quick: SceneGraph
    • None
    • macOS

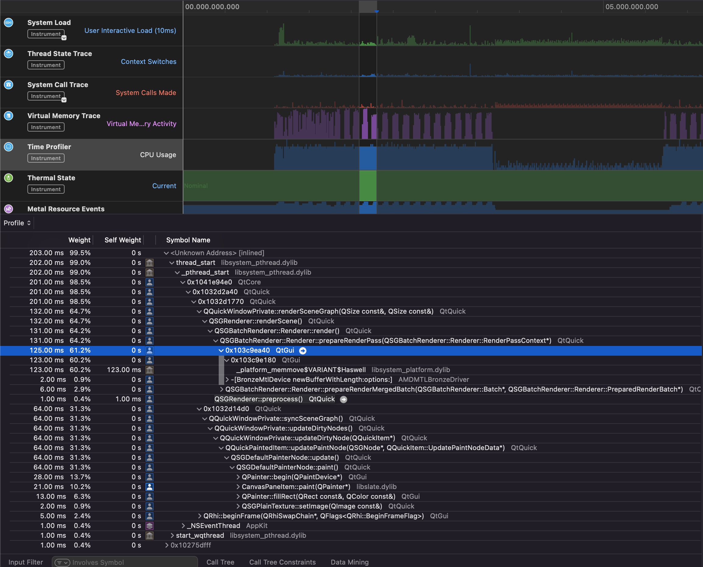
      Run the attached example with e.g. 5.15 and 6.2/dev, and you'll see the FPS roughly halved with 6.2/dev compared to 5.15.

      Hardware Overview from macOS
        Model Name:	MacBook Pro
        Model Identifier:	MacBookPro13,3
        Processor Name:	Quad-Core Intel Core i7
        Processor Speed:	2.7 GHz
        Number of Processors:	1
        Total Number of Cores:	4
        L2 Cache (per Core):	256 KB
        L3 Cache:	8 MB
        Hyper-Threading Technology:	Enabled
        Memory:	16 GB
      
      System Information from Creator
      Screens: 1, High DPI scaling: inactive
      # 0 "Color LCD" Depth: 24 Primary: yes
        Manufacturer: 
        Model: 
        Serial number: 
        Geometry: 1680x1050+0+0 Available: 1680x1025+0+25
        Physical size: 330.791x206.744 mm  Refresh: 60 Hz Power state: 0
        Physical DPI: 129,129 Logical DPI: 72,72 Subpixel_RGB
        DevicePixelRatio: 2 Pixel density: 1
        Primary orientation: 2 Orientation: 2 Native orientation: 0 OrientationUpdateMask: 0
      
      LibGL Vendor: Intel Inc.
      Renderer: Intel(R) HD Graphics 530
      Version: 2.1 INTEL-16.4.5
      Shading language: 1.20
      Format: Version: 2.1 Profile: 0 Swap behavior: 2 Buffer size (RGB): 8,8,8
      Profile: None (QOpenGLFunctions_-471963040_32766)
      
      Qt Rendering Hardware Interface supported backends:
      OpenGL (with default QSurfaceFormat):
        Min Texture Size: 1
        Max Texture Size: 16384
        Max Color Attachments: 8
        Frames in Flight: 1
        Uniform Buffer Alignment: 1
        Supported MSAA sample counts: 1,2,4,8,16
        Features:
          - MultisampleTexture
          v MultisampleRenderBuffer
          - DebugMarkers
          - Timestamps
          - Instancing
          - CustomInstanceStepRate
          - PrimitiveRestart
          v NonDynamicUniformBuffers
          v NonFourAlignedEffectiveIndexBufferOffset
          v NPOTTextureRepeat
          - RedOrAlpha8IsRed
          v ElementIndexUint
          - Compute
          v WideLines
          v VertexShaderPointSize
          - BaseVertex
          - BaseInstance
          v TriangleFanTopology
          v ReadBackNonUniformBuffer
          v ReadBackNonBaseMipLevel
        Texture formats: RGBA8 BGRA8 R8 R16 RED_OR_ALPHA8 BC1 BC2 BC3
      Metal:
        Min Texture Size: 1
        Max Texture Size: 16384
        Max Color Attachments: 8
        Frames in Flight: 2
        Uniform Buffer Alignment: 256
        Supported MSAA sample counts: 1,2,4,8
        Features:
          v MultisampleTexture
          v MultisampleRenderBuffer
          v DebugMarkers
          - Timestamps
          v Instancing
          v CustomInstanceStepRate
          v PrimitiveRestart
          v NonDynamicUniformBuffers
          - NonFourAlignedEffectiveIndexBufferOffset
          v NPOTTextureRepeat
          v RedOrAlpha8IsRed
          v ElementIndexUint
          v Compute
          - WideLines
          v VertexShaderPointSize
          v BaseVertex
          v BaseInstance
          - TriangleFanTopology
          v ReadBackNonUniformBuffer
          v ReadBackNonBaseMipLevel
        Texture formats: RGBA8 BGRA8 R8 R16 RED_OR_ALPHA8 RGBA16F RGBA32F R16F R32F D16 D32F BC1 BC2 BC3 BC4 BC5 BC6H BC7
      

        1. qtbug96205.zip
          6 kB
          Mitch Curtis
        2. qtbug96205-rendering-5.15.mp4
          1.12 MB
          Mitch Curtis
        3. qtbug96205-rendering-dev.mp4
          3.46 MB
          Mitch Curtis
        4. qtbug96205-rendering-dev-256x256.mp4
          919 kB
          Mitch Curtis
        5. qtbug96205-rendering-dev-32x32.mp4
          952 kB
          Mitch Curtis
        6. Screen Shot 2021-12-10 at 19.56.34.png
          723 kB
          Mitch Curtis
        No reviews matched the request. Check your Options in the drop-down menu of this sections header.

            lagocs Laszlo Agocs
            mitch_curtis Mitch Curtis
            Votes:
            1 Vote for this issue
            Watchers:
            5 Start watching this issue

              Created:
              Updated:

                There are no open Gerrit changes